Historial de Movimientos
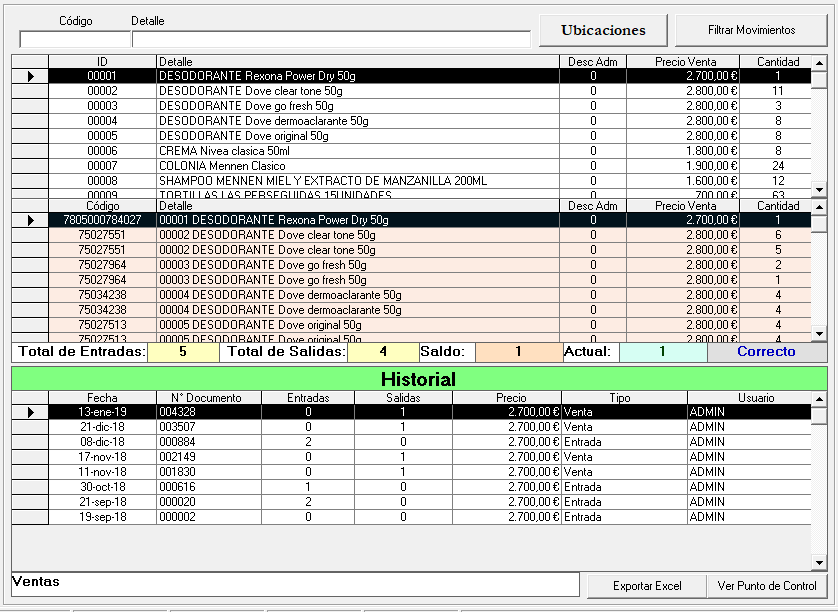
En la pantalla de historial de inventario se muestra el código que se desea revisar una vez digitado en la casilla Código y en la parte inferior le brinda toda información desde el inicio como las entradas, ventas, salidas y correcciones .Además en el botón Ubicaciones nos abre una pestaña para seleccionar el articulo y ver la ubicación en un croquis. En el botón Filtrar Movimientos nos abre una ventana en la que se puede seleccionar diferentes tipos para buscar el producto más fácilmente.

Creado con el Personal Edition de HelpNDoc: Crear archivos Qt Help entre plataformas